概述:本项目以耗能大的有色金属行业入手,研究企业生产经营全过程中,能源消耗各环节的实时动态检测、智能分析决策、科学调度和物联网技术应用的关键技术,开发实现管控一体化的“基于多级能效监测评估及优化控制技术的企业能源管控中心系统”, 所开发的企业能源管控中心系统由能源监控子系统、能源管理子系统和能源预测、优化调度子系统等组成。
主要研发内容:
开发“企业能源管控中心”,对企业生产经营运行全过程的能源消耗进行实时动态监测、能效分析评估,通过科学排产、优化调度、优化控制,达到节能降耗的目的。重点开发:
(1)运用物联网实现能源数据的实时采集技术;采取数据融合技术实现能源实时数据、关系型数据和地理信息数据的全面集成;
(2)基于能量、经济、环境“3E”模型与热经济学理论的各级综合能效计算与评估;
(3)基于层次分析法(AHP),模糊神经网络算法的生产关键工段和设备能源模型和预测系统
技术方案:
本项目以耗能大的有色金属行业入手,研究企业生产经营全过程中,能源消耗各环节的实时动态检测、智能分析决策、科学调度和物联网技术应用的关键技术,开发实现管控一体化的“基于多级能效监测评估及优化控制技术的企业能源管控中心系统”, 所开发的企业能源管控中心系统由能源监控子系统、能源管理子系统和能源预测、优化调度子系统等组成,其系统框架图如下:

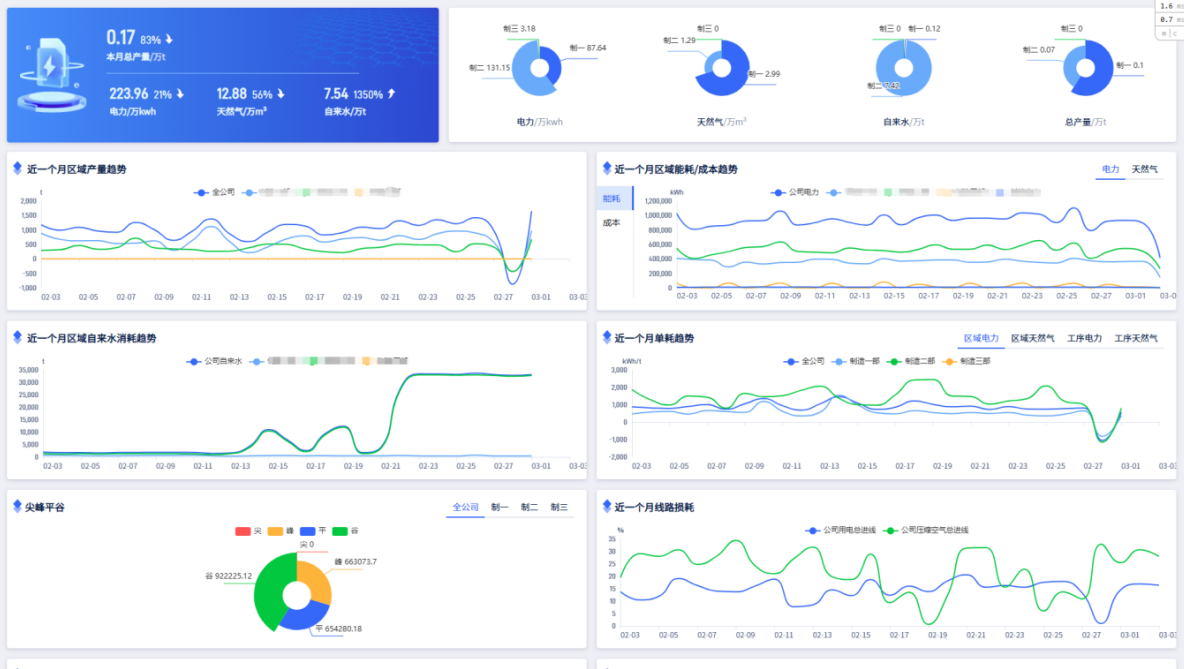
能源数据监控部分覆盖与企业能源系统的各种信息,主要包括:企业的电、煤、油、水、气(汽)等能源计量和质量实时数据、重点耗能和耗电设备信息、质量安全环保信息、生产关键信息等,同时,具备系统监视、数据与事件查询、实时报表、实时和历史曲线等功能。系统为企业操作人员提供图形化的应用界面,可定义设计将生产过程中各个环节监测到的实时数据、历史数据通过曲线图、折线图进行多元化展示同时以动态画面加以呈现;对生产作业全过程进行全方位跟踪、监控,实现生产流程图动态再现,对设备事故停机进行定量分析,能够快速找出事故发生原因和故障位置,优化设备运行,为设备维护提供有力的帮助,大大提高了企业的监管效率。
企业综合能效分析、诊断与评估部分针对有色金属行业工业流程的能效分析、评估与诊断技术进行研发,重点开发全生产线流程(包括设备级、过程级、系统级)的动态仿真模型,模拟及预测全流程的各级能耗、效率、排放以及资金流动过程。对系统集成特点和能量转换规律进行分析,建立有色金属工业的综合能效评估准则与指标体系,对目标系统的运行及管理模式进行诊断,探索系统能效的调控机理与强化途径。
企业系统展示:






